Skip to content
English
  • There are no suggestions because the search field is empty.

How to Change The Internet on a Sanctuary System

The internet can be changed by anyone with system access using a Windows computer at smart.lionenergy.com or using the Lion Energy mobile app.

If Using a Computer

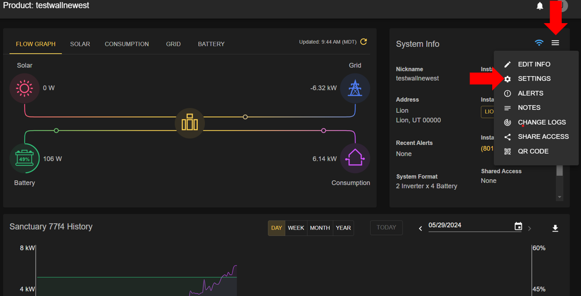
  1. On your product page click the three-line menu and select settings
  2. (If technician) ensure you are not in advanced mode
  3. Select change internet
  4. Pair to the system and follow the on-screen instructions
 
undefined
 
 
undefined
 
 
undefined

If Using a Mobile Device

  1. Download the Lion Energy/Lion Energy Smart APP if you haven't already
  2. Sign in to your account or connect over bluetooth to the system
  3. Open up the settings tab and select internet
  4. Follow the on-screen instructions for changing the internet settings